Beiträge: 10.145
Themen: 635
Thanks Received: 8.967 in 2.954 posts
Thanks Given: 4.528
Registriert seit: Jul 2010
Endlich ist es so weit, Dorenas World zieht um auf einen neuen stärkeren Server. Das wird ein Haufen Arbeit geben, aber ich werde euch hier auf dem Laufenden halten. Gerade lasse ich das Betriebssystem installieren, und zwar Debian 13 minimal. Eine gute Basis, um ihn dann schrittweise aufzubauen.
Beiträge: 10.145
Themen: 635
Thanks Received: 8.967 in 2.954 posts
Thanks Given: 4.528
Registriert seit: Jul 2010
War ja Debian Minimal, erste Paketinstallorgie durch, unter anderen Btop, nettes Tool für die Konsole. So siehts grad aus, aber denke, ich mache morgen in Ruhe weiter.
Beiträge: 10.145
Themen: 635
Thanks Received: 8.967 in 2.954 posts
Thanks Given: 4.528
Registriert seit: Jul 2010
Sämtliche Regionen vom Homeserver, ihr erinnert euch, hatte da einen ganzen Haufen ausgelagert, rennen nun auf dem neuen Server. War ein ziemlicher Akt, da für ein funktionierendes DotNet noch eine Systemdatei fehlte.
Aber richtig peinlich ist, ich wunderte mich, warum alles brav hochgefahren ist, aber die Regionen nicht am Robust angemeldet wurden. Ich blöde Kuh hatte vergessen die dynDns Adressen aus den Region.ini wieder gegen SYTEMIP zu ersetzen*lach. Werde wohl alt.
Bin seid 4:00 schon wach, meine Augen drücken schon ein wenig, werde pausieren, eventuell auch erst morgen weitermachen.
Beiträge: 75
Themen: 17
Thanks Received: 20 in 9 posts
Thanks Given: 24
Registriert seit: Jul 2010
HIHI
Ja, ich hab das selbe auch gerade "fast" fertig ...
Das grid-berlin.de läuft jetzt aber schon auf dem neuen Server, und den alten habe ich platt gemacht und fertig neu. der aber läuf wieder auf Ubuntu, der grosse wo das Grid läuft, auch ein Debian 13 .. und ja, die hab ich auch entdeckt, BashTop
Na dann, mach in ruhe, ich hab auch die ein oder andere Nacht gemacht, und am nächsten Tag die schusliegskeits Fehler gesucht ... wie z.B. SYSTEMIP
Ich drück dir die Daumen, wird nen richtiges Stück Arbeit werden
Beiträge: 7.395
Themen: 807
Thanks Received: 1.943 in 937 posts
Thanks Given: 4.394
Registriert seit: Jul 2010
22.01.2026, 16:38
(Dieser Beitrag wurde zuletzt bearbeitet: 22.01.2026, 16:48 von Bogus Curry.)
Hey Gau, schon dich hier zu lesen ,D
Ich kann leider zu dem Thema wenig beitragen, hab nie ein grosses Grid umziehen lassen müssen. Aber ... dafür einige mal ein Forum namens GridTalk *gg
Dorena: Keine Bange so "alte Hase*in* wie wird machen auch mal Fehler, trotz langer Erfahrung ;D
Beiträge: 10.145
Themen: 635
Thanks Received: 8.967 in 2.954 posts
Thanks Given: 4.528
Registriert seit: Jul 2010
So Rubeus Winterwunderland ist nun auch umgezogen. insgesamt sind nun 15 Regionen auf dem neuen Server, für heute ist nun echt Feierabend.
Beiträge: 7.395
Themen: 807
Thanks Received: 1.943 in 937 posts
Thanks Given: 4.394
Registriert seit: Jul 2010
(22.01.2026, 19:26)Dorena Verne schrieb: So Rubeus Winterwunderland ist nun auch umgezogen. insgesamt sind nun 15 Regionen auf dem neuen Server, für heute ist nun echt Feierabend.
Hast dir auch verdient ;D
Beiträge: 10.145
Themen: 635
Thanks Received: 8.967 in 2.954 posts
Thanks Given: 4.528
Registriert seit: Jul 2010
Refugium, Planets und Nedara.
Beiträge: 10.145
Themen: 635
Thanks Received: 8.967 in 2.954 posts
Thanks Given: 4.528
Registriert seit: Jul 2010
Hope, Nihilon, Landing, Bahro, Westend, Westsee, Gridtalk, Yamato, Isola.
Dazu, wie ich schon erwähnte, die ich auf dem Homie ausgelagert hatte.
Mir flimmern die Augen, für heute ist Schluss.
Beiträge: 10.145
Themen: 635
Thanks Received: 8.967 in 2.954 posts
Thanks Given: 4.528
Registriert seit: Jul 2010
23.01.2026, 18:56
(Dieser Beitrag wurde zuletzt bearbeitet: 23.01.2026, 19:05 von Dorena Verne.)
Weihnachtsmarkt, Wintersport, Strawberry-Fields, More than lights, Fraktalworlds, Bekkies-Dream, Mittelmeer, Badlands, Sandbox.
Damit bin ich durch. Nur noch die Griddienste, aber nun brauche ich echt eine längere Pause. 
Da sind die Instanzen, einige enthalten nur eine Region, andere mehr.
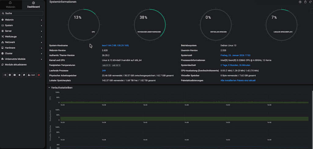
Momentane Serverlast:
|